Arama motoru optimizasyonu alanında çalışan bir uzman olarak sizlere sitemin Analytics verilerini paylaşarak cemaleddinsarac.com.tr Türkçe internet sitemin gelişimini sizlerle paylaşıyorum. Arayüz açısından 2024 sonunda yenilediğim için Ocak 2025 itibaren verileri sizlerle ay ay paylaşıyor olacağım.
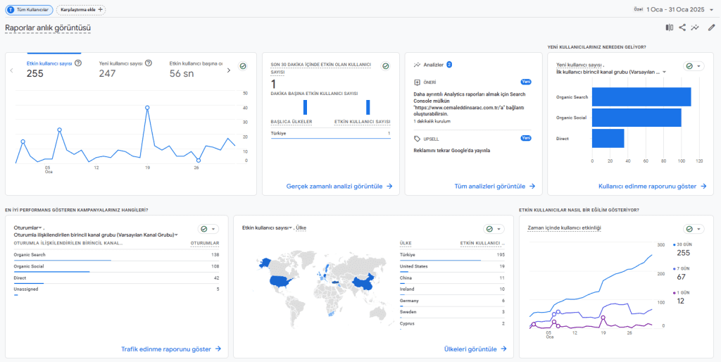
Ocak 2025 Raporu

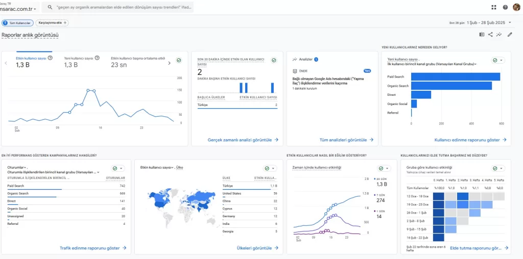
Şubat 2025 Raporu
Bu ay domain süremizi uzattık. Com.tr alan adımızın 2. yılında çalışmalarımıza devam ediyoruz.

Bu ay farklı alanlarda Google Ads seçeneği de kullanıcıları site içinde kullanıcı deneyimi ile tanıştırdık.
Genel olarak bakıldığında 1300 kişi ziyaretçi sayısına ulaştık ancak Google SEO yani organik aramalarla gelen kişi sayısı 669 kişi oldu. Daha ötesi 138 olan Organic Search aramasını bir ayda 669’a çıkarmayı başardık. Tahmini olarak Mart ayında da site ziyaretçi sayımızı Organik bazda 1000’li rakamlara ulaştırmayı hedefliyorum.
Ocak 2025 döneminde 108 olan Google Organik tıklamalarında 31 güne böldüğümüzde günlük organik ziyaretçi sayımız 3.48 olurken, Şubat ayında 669 Organik aramada 28 günde 23.89 ziyaretçi sayısına ulaştı. İçerik üretimi devam ettiği sürede ziyaretçi sayısında artışında devam edeceğini düşünüyorum.
3 Mart 2025 Site Durumu

Bir Seo Uzmanı olarak her ay verilerimi sizlerle paylaşmaya devam edeceğim.
Mart 2025 Raporu

Organik aramalarda 660 sayılarında olan Şubat ayının ötesinde Mart ayında 1100 organik ziyaretçilere ulaştık. Sitemizin gelişimi devam ediyor. Nisan ayında Cemaleddin Saraç internet sitesinin com uzantılı alan adını açacağız ve farklı illerde de kullanıcıların girişimlerimize ulaşması çalışmalarına başlayacağız.

Şubat ayının sonunda çektiğimiz verilere göre Sitemiz Türkiye sıralamasında 608707. sırada iken bugün 321134. sırada yer aldı. Dünya sıralamasında ise 8340613. sırada iken bugün 4568873 sıraya yükseldi. Nisan ayı sonunda alacağımız raporda da gelişimin devamını hedefliyoruz.

Nisan 2025 dönemi için sitemizin organik ziyaretçi girişinde yaklaşık %10’luk bir artış oldu. Ziyaretçi sayısından öte kullanıcıların hedef ve dar segment aramalarına yönelik çalışmalar yaparak odaklanmasına önem verdiğim bir ay oldu. Aylık 1100 organik ziyaretçiden 1200 ziyaretçiye çıkarak yıllık olarak 15000 tekil kullanıcı ortalamasına ulaştık. Yıl sonuna 100.000 ziyaretçi sayısına ulaşabilmek için çalışmalarıma son hız devam edeceğim.

Sitenin genel analiz sitelerinden derlenen sıralamasına göre geçen ay 386 binlerde olan ülke sıralaması 216 binlere yükseldi. Aynı şekilde world rank içinde hızlı bir ilerleme devam ediyor.